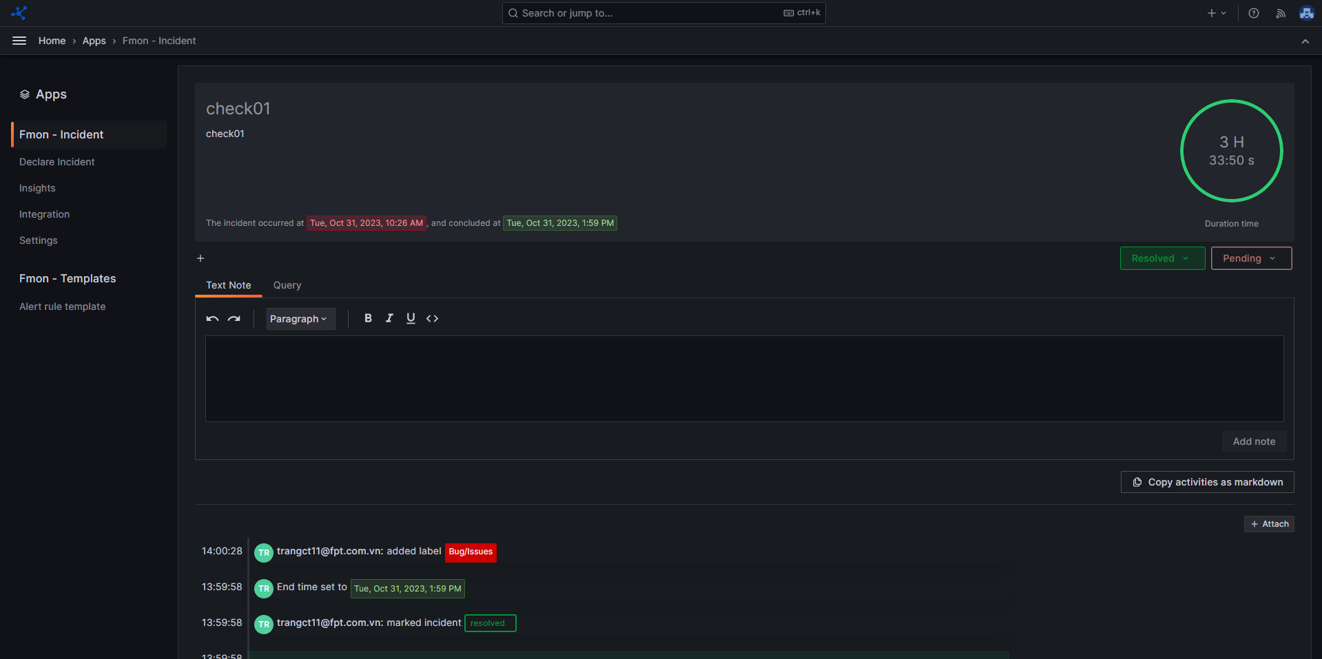
incident-managementView Incident DetailView Incident Detail Step 1 : From the sidebar menu, choose Apps , then click FMON - Incident Step 2 : Click Home to view a list of incidents Step 3 : Click on the title of the incident to view its detail