メインコンテンツまでスキップ

Connect Fci Aws Virtualgw

Bài viết này hướng dẫn kết nối VPNaaS của 2 nền tảng AWS và OPS trên Unify portal

Trong ví dụ này chúng ta sẽ tạo kết nối VPN Site-to-Site với các thông số như trong topology bên dưới: file

I. Cấu hình VPN Site-to-Site trên AWS

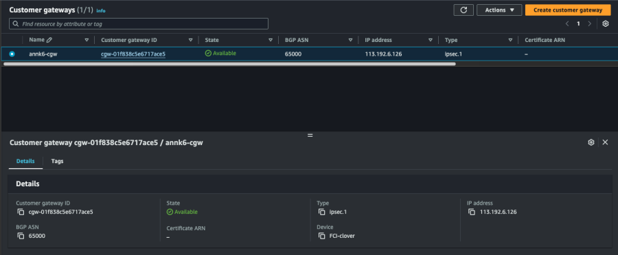
Bước 1. Tạo Customer gateway
Customer Gateway là một tài nguyên trong AWS để đại diện cho thiết bị gateway tại on-premises network.
Để tạo Customer gateway thao tác như sau: a. Truy cập: https://console.aws.amazon.com/vpc/
b. Chọn Customer gateways > Create customer gateway Nhập các trường thông tin và IP address là Local IP public của VPN Gateway FCI
file c. Chọn Create customer gateway Thông tin Customer gateway đã tạo
file Bước 2. Tạo Virtual Private Gateway
Để tạo Virtual Private Gateway thao tác như sau: a. Trên navigation pane, chọn Virtual private gateways > Create virtual private gateway file b. Chọn Create virtual private gateway Kết quả sau khi tạo
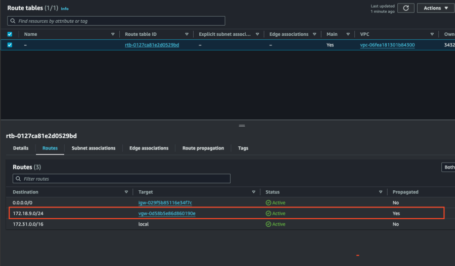
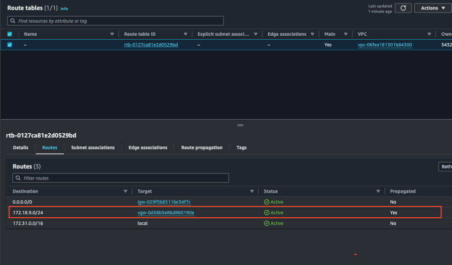
file c. Attach Virtual private gateway vào VPC file Bước 3. Cấu hình routing
Config routing để hướng lưu lượng từ VPC (AWS) đến Customer Gateway (FCI) thông qua Virtual Private Gateway.
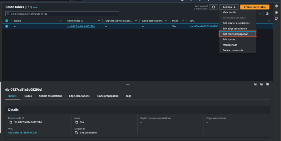
Bật tính năng route propagation cho route table để tự động thêm các routes từ VPN connection vào route table a. Vào navigation pane, chọn Route tables.
b. Chọn Route table được liên kết với subnet.
c. Trên tab Route propagation , chọn Edit route propagation.
d. Chọn Virtual private gateway đã tạo trong quy trình trước đó > Enable Propagation , sau đó chọn Lưu.
file file Bước 4. Cập nhật Security group
Cập nhật các Security group để cho phép truy cập SSH , RDPICMP.
Để thêm rule vào Security group thao tác như sau: a. Tại navigation pane, chọn Security groups.
b. Chọn security group cho instances trong VPC muốn cho phép truy cập.
c. Tại Inbound rules tab , Chọn Edit inbound rules.
d. Thêm rules để allow inbound SSH, RDP, and ICMP, và sau đó chọn Save rules
file Bước 5. Tạo VPN connection
Tạo VPN connection bằng Customer gateway kết hợp với Virtual private gateway đã tạo trước đó.
Để tạo VPN connection a. Tại navigation pane, chọn Site-to-Site VPN connections.
b. Chọn Create VPN connection.
c. Chọn Target gateway typeVirtual private gateway
d. Chọn VGWCGW đã tạo trước đó
e. Routing option chọn Static, static IP prefixes**:** Nhập dải subnet phía FCI
g. Nhập Local IPv4 network : Nhập dải subnet phía FCI
h. Nhập Remote IPv4 network : Nhập dải subnet phía AWS và lựa chọn tunnel 1 options
j. Chọn edit tunnel options để chỉnh sửa các thông số cho tunnel
k. Chỉnh sửa các thông số cho tunnel1tunnel2
Note: Ở ví dụ này, bạn không cần nhập gì vì AWS sẽ tự động chọn giá trị default là 28800 và 3600 (các giá trị này sẽ đuợc set ở phía FCI để tối ưu hoá kết nối ở các buớc sau)

Đối với thông tin DPD timeout action, cần set về chế độ restart (ở chế độ này khi DPD bị timeout AWS sẽ tự động thực hiện khởi động lại kết nối)
file
l. Chọn Create VPN connection.
file Khởi tạo thành công VPN Connection có trạng thái là 'Available'. file Tiếp theo, kiểm tra lại Route table đã route đúng chưa.
file Bước 6. Tải configuration file
Sau khi tạo VPN connection, có thể tải xuống configuration file để sử dụng cho việc định cấu hình tại FCI VPC.
Để tải configuration file thao tác như sau: a. Vào trang VPN connection
b. Chọn connection vừa tạo > chọn Download configuration
c. Chọn Vendor: pfSense , IKE version: IKEv1 > chọn Download
file Ta sẽ dựa vào configuration file này để tạo VPN Site-to-Site phía FCI file

II. Cấu hình VPN Site-to-Site trên FCI Cloud

Bước 1. Tạo Customer gateways
Tạo customer gateway với các thông tin sau: Bước 2. Tạo VPN connection Thông số của VPN Connection sẽ bao gồm 3 mục chính:

  • General information (chứa các thông tin chung của kết nối VPN)
  • Remote VPN Information (chứa các thông tin mã hóa và thông tin của quý khách hàng)
  • Dead Peer Detection (số lần hệ thống tự động retry kết nối khi bị vấn đề)

Phần 1: General information Phần 2: Remote VPN information Khi quý khách hàng lựa chọn Providers “AWS”,hệ thống sẽ tự động điền thông tin cho IKE và IPSec cụ thể như sau: Đối với IKE:

  • Encryption algorithm: aes-256
  • Authorization algorithm: sha256
  • IKE version: ikev2
  • Lifetime units: seconds
  • Lifetime value: 28800
  • DH Group: GROUP_14
  • Phase1 negotiation mode: main

Đối với IPsec:

  • Encapsulation mode: tunnel
  • Encryption algorithm: aes-256
  • Authorization algorithm: sha256
  • Lifetime units: seconds
  • Lifetime value: 3600
  • Perfect forward secrecy (PFS): GROUP_14
  • Transform protocol: esp

Phần 3: Remote VPN information Điền thông số Delay và max failure và chọn Create VPN Connection Sau khi kết nối thành công **Operation status** của các VPN connection phía FCI Cloud sẽ là **Online**

  • Kiểm tra trạng thái kết nối phía AWS
    Vào VPN connections > chọn VPN connection > chọn Tunnel details
    Nếu kết nối thành công status của các tunnels sẽ là **UP** file
  • Kiểm tra kết quả

Khởi tạo các VM nằm trong mỗi VPC sử dụng dải mảng trong VPN Site-to-Site và PING các VM qua lại với nhau. Kết quả khi PING từ FCI qua AWS
file
Kết quả khi PING từ AWS qua FCI Cloud
file