メインコンテンツまでスキップ

Xem Chi Tiet Incident

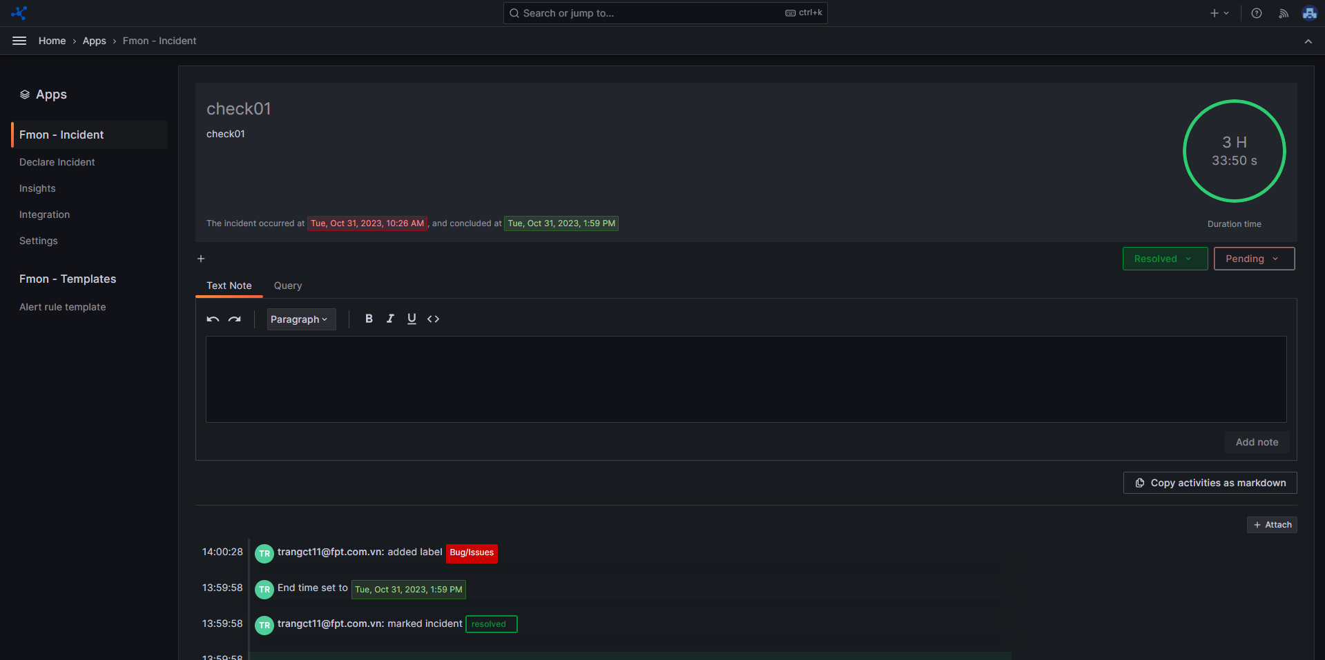
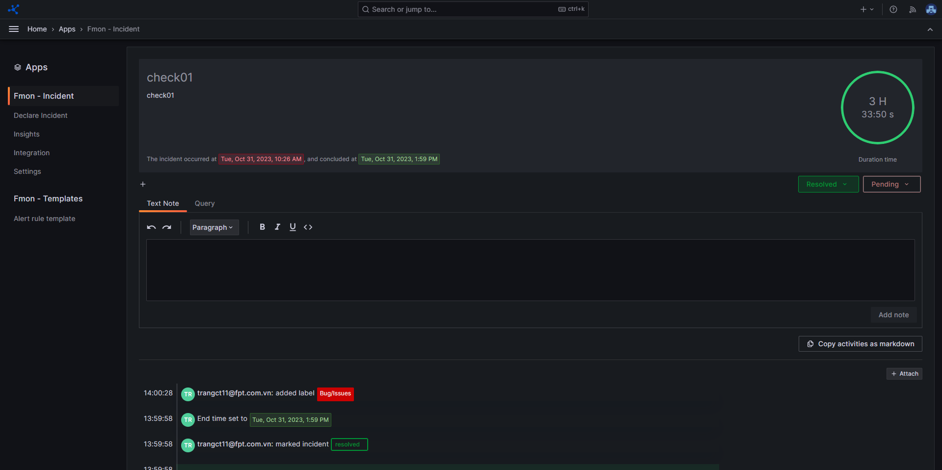
Bước 1 : Từ bên menu trái, Click Apps , sau đó chọn Incident Bước 2 : Click Home để xem danh sách các incident Bước 3 : Click vào tiêu đề của một incident để xem chi tiết.