Skip to main content

Xem thông tin Trace

Bước 1: Trên menu, bạn chọn Explore

Alt text

Bước 2: Chọn datasource: tempo

Hệ thống mở tab TraceQL cho phép bạn nhập câu query

Alt text

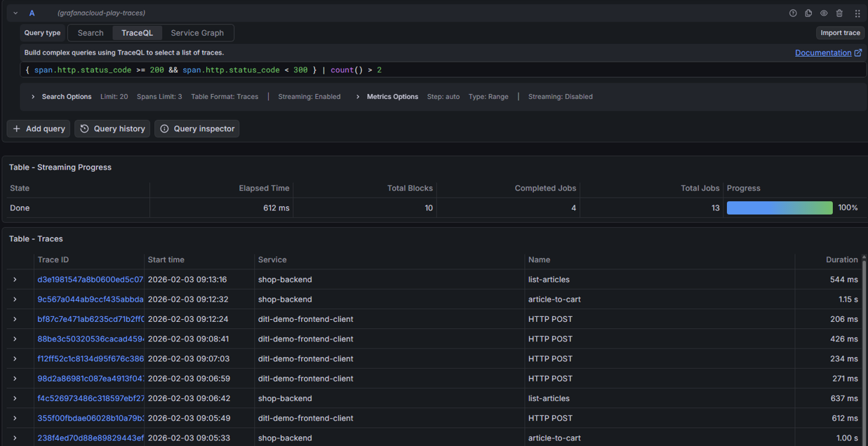
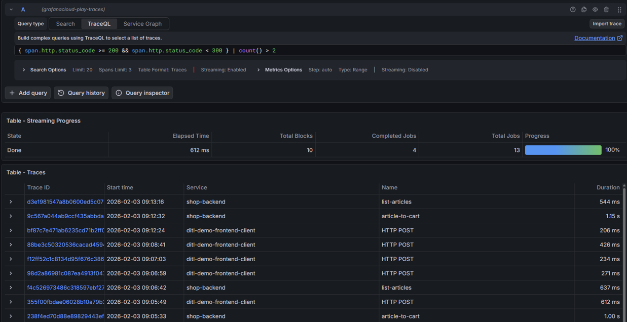
Bước 3: Nhấn Run query để hiển thị kết quả

Ảnh minh họa

Alt text

Hướng dẫn chi tiết, vui lòng tham khảo tài liệu chính thức của Grafana TẠI ĐÂY