Xem thông tin Trace
Bước 1: Trên menu, bạn chọn Explore
Bước 2: Chọn datasource: tempo
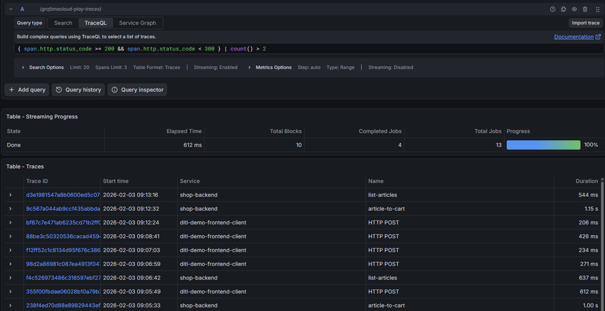
Hệ thống mở tab TraceQL cho phép bạn nhập câu query
Bước 3: Nhấn Run query để hiển thị kết quả
Ảnh minh họa
Hướng dẫn chi tiết, vui lòng tham khảo tài liệu chính thức của Grafana TẠI ĐÂY


