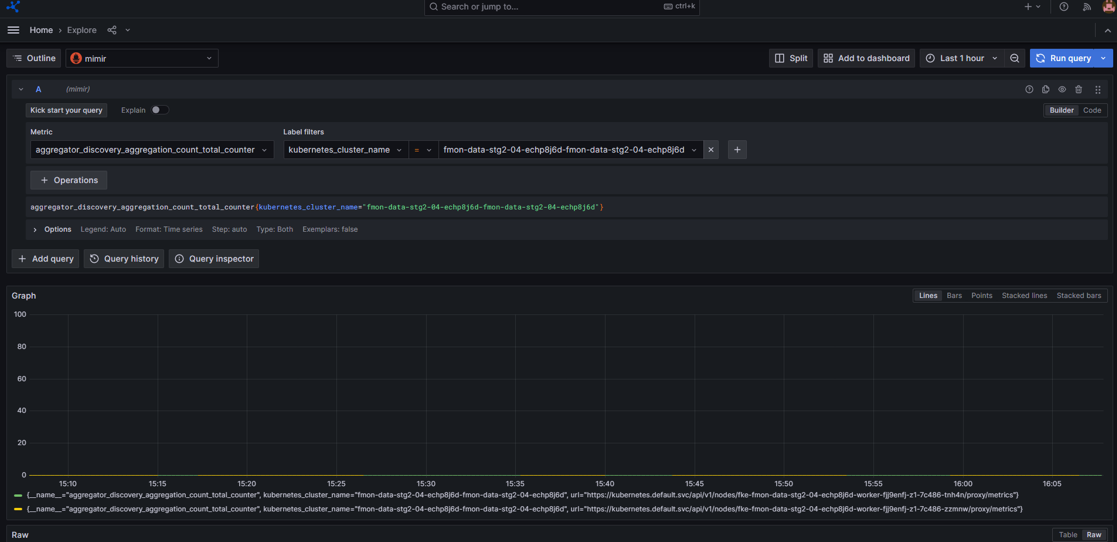
Xem thông tin Metric
Người dùng có thể theo dõi các chỉ số hiệu suất, tài nguyên và trạng thái của Cluster trực tiếp trên Dashboard Grafana.
Các bước thực hiện
Bước 1: Trên menu, bạn chọn Explore
Bước 2: Chọn datasource: mimir
- Chọn loại metric
- Chọn label filters mong muốn
- Bạn có thể thêm nhiều label bằng cách click icon
- Hoặc xem metric trong một khoảng thời gian mong muốn, chọn filter thời gian
Bước 3: Nhấn Run query và hệ thống sẽ trả ra kết quả tương ứng
Ảnh minh họa



