メインコンテンツまでスキップ

Xem thông tin Metric

Người dùng có thể theo dõi các chỉ số hiệu suất, tài nguyên và trạng thái của Cluster trực tiếp trên Dashboard Grafana.

Các bước thực hiện

Bước 1: Trên menu, bạn chọn Explore

Alt text

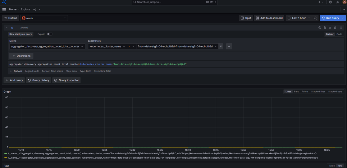
Bước 2: Chọn datasource: mimir

  • Chọn loại metric
  • Chọn label filters mong muốn

Alt text

  • Bạn có thể thêm nhiều label bằng cách click icon Alt text
  • Hoặc xem metric trong một khoảng thời gian mong muốn, chọn filter thời gian

Alt text

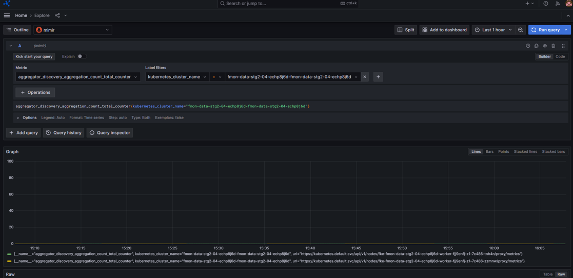
Bước 3: Nhấn Run query và hệ thống sẽ trả ra kết quả tương ứng

Ảnh minh họa

Alt text