Hướng dẫn tích hợp Database
Bước 1: Truy cập chức năng
- Sau khi active dịch vụ Monitoring và khởi tạo workspace thành công, trên Console portal, bạn vào detail một cụm Database và chọn Monitoring
- Hệ thống hiển thị danh sách các metrics và logs theo loại database. Các metric hoặc log chưa được tích hợp với FPT Monitoring sẽ có Status = "Disabled".
Bước 2: Tích hợp/huỷ tích hợp
Tích hợp (Integrate)
Bật thu thập metrics/logs cho cluster.
- Tại màn hình Monitoring, chọn hành động "Integrate" ứng với workspace cần tích hợp
<ảnh đang được update>
- Xác nhận thao tác trong hộp thoại cảnh báo để hoàn tất.
<ảnh đang được update>
- Sau khi tích hợp thành công, Integrated Status sẽ chuyển sang "Enabled", hệ thống FPT Monitoring bắt đầu thu thập các chỉ số tương ứng.
<ảnh đang được update>
Huỷ tích hợp (Disintegrate)
Tắt thu thập metrics/logs cho database cluster.
- Tại màn hình Monitoring, chọn hành động "Disintegrate" ứng với workspace cần huỷ giám sát.
- Xác nhận thao tác trong hộp thoại cảnh báo để hoàn tất.
- Sau khi huỷ tích hợp thành công, Integrated Status sẽ chuyển sang "Disabled", hệ thống FPT Monitoring ngừng thu thập các chỉ số tương ứng.
<ảnh đang được update>
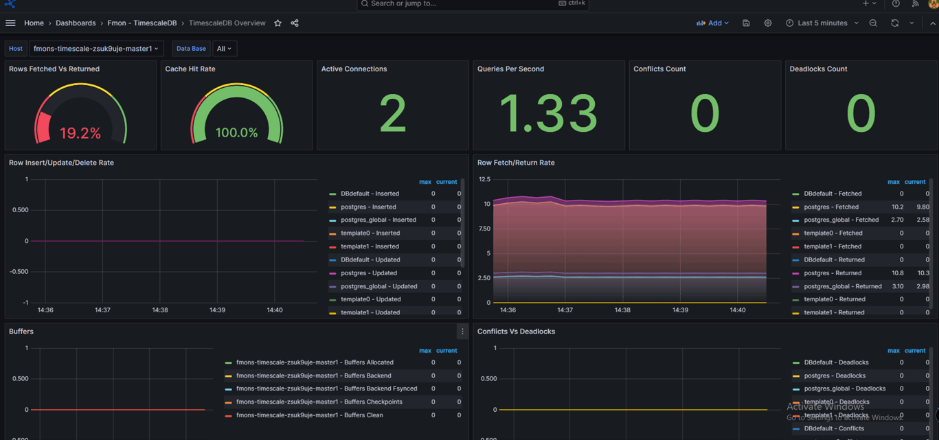
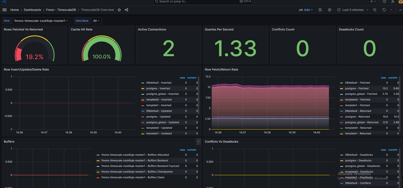
Bước 3: Truy cập dashboard Grafana và xem thông tin monitoring
- Sau khi tích hợp giám sát thành công (Integrated Status = "Enabled"), click vào Dashboard URL để đi tới trang Grafana
- Sau đó tích hợp các dashboard template tương ứng, tham khảo hướng dẫn tại mục 3.1. Tích hợp Dashboard Template
- Mở dashboard đã tích hợp và xem thông tin monitor

