Skip to main content

Hướng dẫn tích hợp Database

Bước 1: Truy cập chức năng

  • Sau khi active dịch vụ Monitoring và khởi tạo workspace thành công, trên Console portal, bạn vào detail một cụm Database và chọn Monitoring
  • Hệ thống hiển thị danh sách các metrics và logs theo loại database. Các metric hoặc log chưa được tích hợp với FPT Monitoring sẽ có Status = "Disabled".

Alt text

Bước 2: Tích hợp/huỷ tích hợp

Tích hợp (Integrate)

Bật thu thập metrics/logs cho cluster.

  • Tại màn hình Monitoring, chọn hành động "Integrate" ứng với workspace cần tích hợp

<ảnh đang được update>

  • Xác nhận thao tác trong hộp thoại cảnh báo để hoàn tất.

<ảnh đang được update>

  • Sau khi tích hợp thành công, Integrated Status sẽ chuyển sang "Enabled", hệ thống FPT Monitoring bắt đầu thu thập các chỉ số tương ứng.

<ảnh đang được update>

Huỷ tích hợp (Disintegrate)

Tắt thu thập metrics/logs cho database cluster.

  • Tại màn hình Monitoring, chọn hành động "Disintegrate" ứng với workspace cần huỷ giám sát.
  • Xác nhận thao tác trong hộp thoại cảnh báo để hoàn tất.
  • Sau khi huỷ tích hợp thành công, Integrated Status sẽ chuyển sang "Disabled", hệ thống FPT Monitoring ngừng thu thập các chỉ số tương ứng.

<ảnh đang được update>

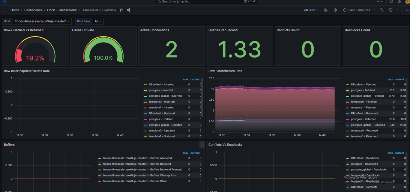
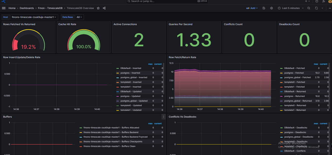
Bước 3: Truy cập dashboard Grafana và xem thông tin monitoring

  • Sau khi tích hợp giám sát thành công (Integrated Status = "Enabled"), click vào Dashboard URL để đi tới trang Grafana
  • Sau đó tích hợp các dashboard template tương ứng, tham khảo hướng dẫn tại mục 3.1. Tích hợp Dashboard Template
  • Mở dashboard đã tích hợp và xem thông tin monitor

Alt text