Skip to main content

Xem thông tin Logs

Bước 1: Trên menu, bạn chọn Explore

Alt text

Bước 2: Chọn datasource: loki

  • Chọn label filters mong muốn

Alt text

  • Bạn có thể thêm nhiều label bằng cách click icon Alt text

  • Hoặc check log trong một khoảng thời gian mong muốn, chọn filter thời gian

Alt text

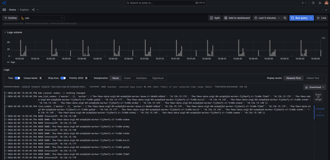
Bước 3: Nhấn Run query và hệ thống sẽ trả ra log tương ứng

Ảnh minh họa

Alt text