Chuyển tới nội dung chính

View Detail

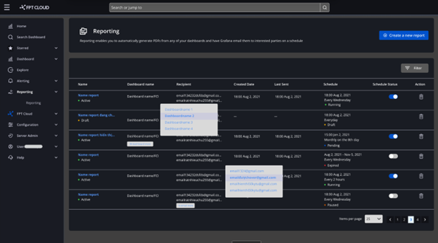
Bước 1 : Click Home > Apps > Reporting Alt text Danh sách report đã tạo được hiển thị dưới dạng bảng, bao gồm các thông tin:

  • Name : Tên report đã tạo
  • Report status : Có 2 trạng thái của report là ActiveDraft
  • Dashboard name : Hiển thị tên dashboard đã chọn
  • Recipient : Hiển thị email của người nhận
  • Created date : Hiển thị thời điểm tạo hoặc chỉnh sửa report lần cuối cùng tính đến hiện tại
  • Last sent : Hiển thị ngày gửi email report cuối cùng cho đến hiện tại
  • Schedule : Hiển thị lịch gửi email report
  • Schedule status : Hiển thị trạng thái của việc gửi report theo lịch trình. Bao gồm: Active hoặc Inactive. Đối với Report ở trạng thái Draft => Không hiển thị Schedule status.

Bước 2 : Click chi tiết vào tên report để xem chi tiết. Alt text Thông tin report được hiển thị, bao gồm:

  • Tên report
  • Status report : Hiển thị trạng thái của report.
    • Active : Trạng thái khi người dùng tạo báo cáo thành công
    • Draft : Trạng thái khi người dùng chọn Save as Draft
  • Initialization time : Hiển thị thời gian tạo hoặc chỉnh sửa report lần cuối cùng tính đến hiện tại report.
  • Status Schedule : Hiển thị trạng thái của lịch trình
    • Scheduled : Trạng thái khi đã đặt lịch gửi report
    • Expired : Trạng thái khi report đã quá hạn gửi
    • Draft : Trạng thái khi report đang ở Draft
    • Paused : Trạng thái khi schedule vẫn đang trong lịch trình, nhưng người dùng tắt trạng thái (Tạm dừng việc gửi báo cáo)