Chuyển tới nội dung chính

Delete Report

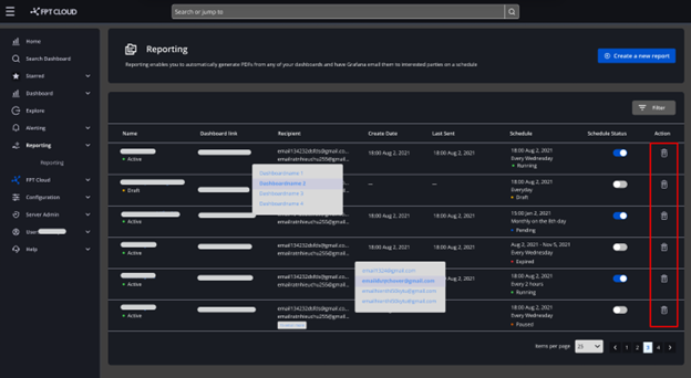
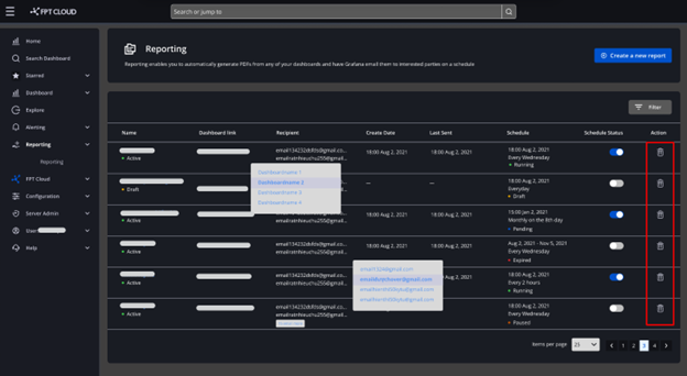
Để xóa report, người dùng thực hiện như sau: Bước 1 : Click Home > Apps > Reporting Bước 2 : Tại màn danh sách report, click icon Trash Bước 3 : Xuất hiện hộp thoại xác nhận, chọn Delete để xóa report, chọn Cancel để hủy bỏ thao tác