Giam Sat Group
Bước 1: Truy cập trang Autoscaling > Autoscale Group. Click vào tên group cần giám sát.
Bước 2: Chuyển đến tab Monitoring.
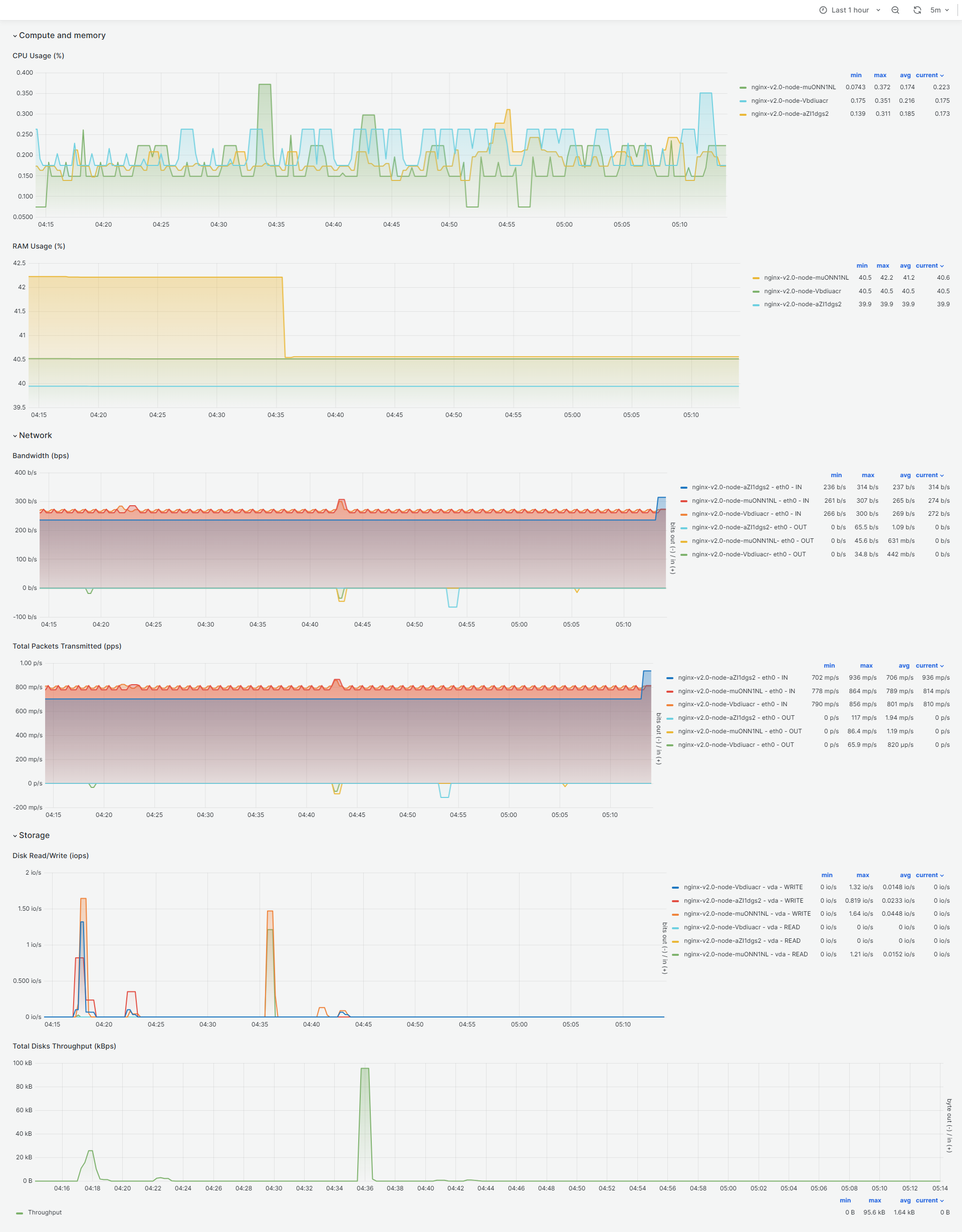
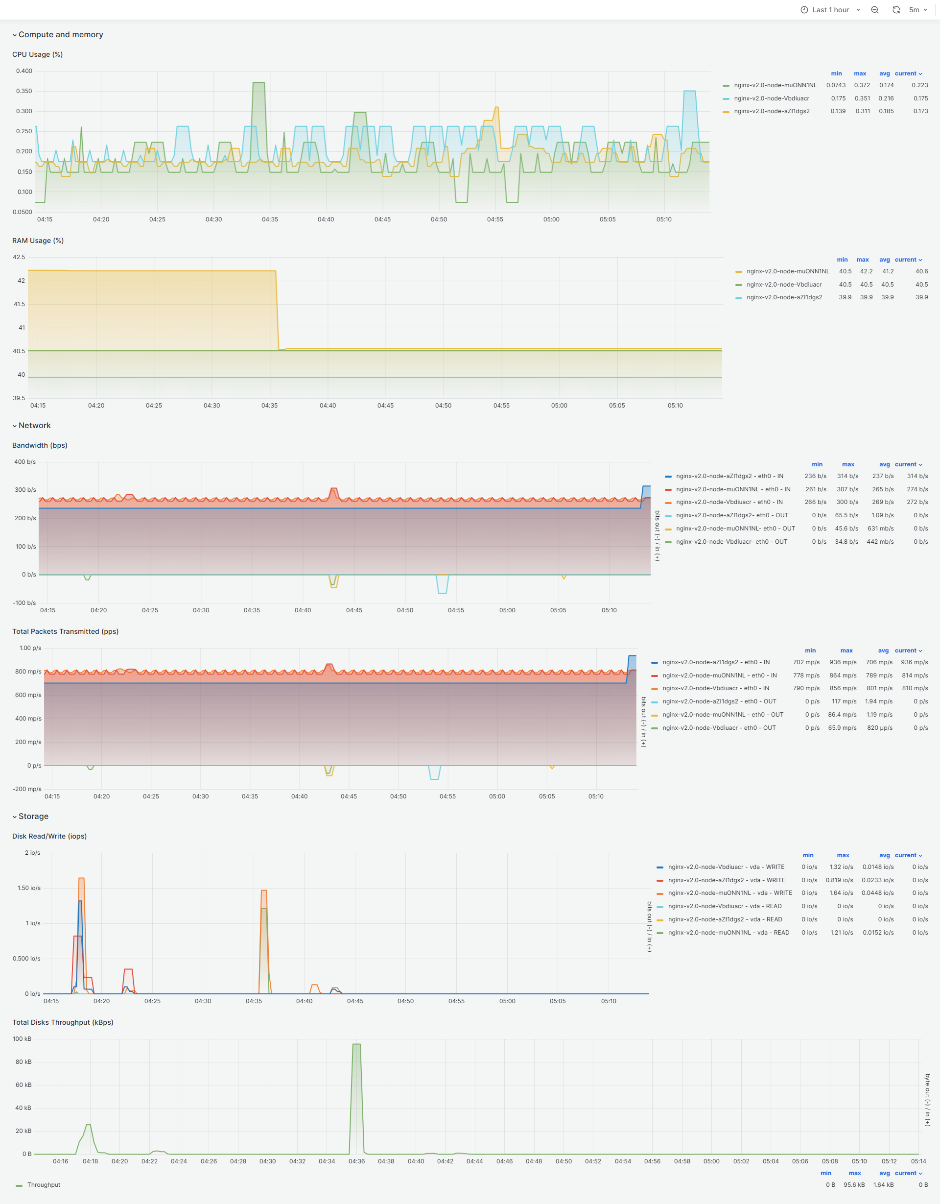
Tại đây cung cấp các biểu đồ biểu diễn thông số trực quan về hành vi sử dụng tài nguyên của group. Qua việc giám sát thường xuyên, người dùng có căn cứ để đưa ra các chiến lược scale hiệu quả cho từng cụm dịch vụ cụ thể.
Compute and memory
- CPU Usage (%)
- RAM Usage (%)
Network
- Bandwidth (bps)
- Total Packets Transmitted (pps)
Storage
- Disk Read/Write
- Total Disks Throughput
